一、前言
2021年4月30日,中共中央總書記(ji)習近平指出,實現碳(tan)達峰、碳(tan)中和(he)是我國向世界(jie)作出的(de)(de)莊嚴承諾,也是一場廣(guang)泛而深刻的(de)(de)經(jing)濟社(she)會變(bian)革,絕不是輕(qing)輕(qing)松松就能實現的(de)(de)。各級(ji)黨委和(he)政府(fu)要拿(na)(na)出抓鐵(tie)有痕、踏石留(liu)印的(de)(de)勁頭,明(ming)確(que)時間(jian)表、路線(xian)圖、施工圖,推(tui)動經(jing)濟社(she)會發展建立在資源高效利用和(he)綠(lv)色(se)低碳(tan)發展的(de)(de)基(ji)礎(chu)之(zhi)上。不符合要求的(de)(de)高耗能、高排放(fang)項目要堅決拿(na)(na)下來。
2021年4月8日,國家(jia)發(fa)展改革委發(fa)布《關(guan)于(yu)2021年新能源上網(wang)電價(jia)政策(ce)有關(guan)事項的(de)通知》,其(qi)中(zhong)第(di)六條,國家(jia)能源局組織實施(shi)的(de)首(shou)批太(tai)陽能熱(re)發(fa)電示范項目(mu)于(yu)2019年和2020年全(quan)容量(liang)并網(wang)的(de),上網(wang)電價(jia)按照每千瓦時1.10元執(zhi)行;2021年全(quan)容量(liang)并網(wang)的(de),上網(wang)電價(jia)按照每千瓦時1.05元執(zhi)行。2022年1月1日后并網(wang)的(de)首(shou)批太(tai)陽能熱(re)發(fa)電示范項目(mu)中(zhong)央財政不(bu)再補(bu)貼。
預示(shi)光熱發電將(jiang)進入平(ping)價發電時代,面臨嚴峻的技(ji)術(shu)競爭和挑戰(zhan)。
二、國外光熱發電技術近況
1、美國第三代太陽能熱發電路線圖
2017年1月美國NREL發(fa)布“聚光(guang)太陽能Gen3示范路線圖”,明確目(mu)標:工況溫度(du)必須達700度(du)(以適應(ying)超臨界CO2發(fa)電);發(fa)電成本目(mu)標為每(mei)度(du)6美分;分三(san)種技術路線實驗。
1)熔鹽技術,要求工(gong)作溫度更高,直接涉及(ji)高汽化點熔鹽,更耐用的密封材料(liao)、管(guan)道、儲罐(guan)和泵。
2)氣(qi)體技術,使(shi)用二氧化碳和氦(hai)相對更容(rong)易管理,以(yi)盡量(liang)減(jian)少氣(qi)體循環能(neng)量(liang)消耗。
3)固體(ti)顆粒(li)(li)技(ji)術,三種技(ji)術中最接近(jin)建造原型;所使用的顆粒(li)(li)由氧(yang)化鋁和氧(yang)化鐵(tie)組成,桑迪亞實(shi)現900度高溫。
2018年5月美國能源部宣布(bu):提供獎(jiang)勵資(zi)金7200萬支持11個涉(she)及(ji)第(di)三(san)代CSP研發(fa)項(xiang)目
圖:美國桑迪亞實驗室承擔的固體粒子光熱發電接收和儲熱技術
圖:美國(guo)桑迪亞的固體粒子實驗裝置(zhi)
圖:美國(guo)可再生能(neng)源實驗室承擔的熔鹽流體實驗裝置
圖:美(mei)國布雷頓能源(yuan)承擔的氣體(ti)傳熱實驗(yan)裝置
2、美國光熱發電技術路線
2021年(nian)3月25日(ri)美國能源(yuan)部(bu)(DOE)宣布了一(yi)項雄心勃勃的新目標,即在未來十年(nian)內將(jiang)太陽(yang)能成本(ben)降低(di)60%,即到2025年(nian)將(jiang)目前(qian)每(mei)千瓦時(shi)4.6美分(fen)(fen)的成本(ben)降低(di)到3美分(fen)(fen)/千瓦時(shi),到2030年(nian)降低(di)2美分(fen)(fen)/千瓦時(shi)。
此外還將投入近1.28億美(mei)元(yuan)資金,以(yi)降(jiang)低成本、提高(gao)性能和(he)加快太(tai)陽(yang)能技術(shu)的部(bu)署。同日美(mei)國(guo)能源部(bu)太(tai)陽(yang)能技術(shu)辦公室公布2021財(cai)年光伏(fu)和(he)集中太(tai)陽(yang)能熱電(FY21光伏(fu)和(he)CSP)資助計劃,該計劃將進(jin)(jin)一步(bu)推(tui)進(jin)(jin)光伏(fu)和(he)CSP研發(R&D),朝(chao)著2030年CSP電廠5美(mei)分/千瓦時的成本目標邁進(jin)(jin)。
2021年3月25日(ri),美國能(neng)源部在(zai)對Gen3計(ji)劃前兩(liang)個階段的(de)工(gong)作進行廣泛審(shen)查后,決定選(xuan)擇固(gu)體粒子傳熱技術(shu)作為主要技術(shu)選(xuan)項。并提供2500萬元(yuan)資金(jin)來建(jian)立一個新的(de)實驗裝置。
其理由是:
1)傳熱途徑的(de)技術成(cheng)熟和關鍵部件的(de)開發(fa)(fa)。這項(xiang)研究是由領導每個路徑設計的(de)競爭團(tuan)隊與工(gong)業界(jie)合作(zuo)完(wan)(wan)成(cheng)的(de),以及由Gen3資助(zhu)計劃(hua)第(di)2主題和更(geng)廣(guang)泛的(de)CSP研發(fa)(fa)資助(zhu)項(xiang)目完(wan)(wan)成(cheng)情況。
2)傳熱(re)通道的(de)潛力,可通過商(shang)業工廠設計實現成本(ben)目標,即到2030年(nian)0.05美元(yuan)/千瓦時;CSP基本(ben)負荷配置12小時或更長(chang)時間的(de)熱(re)能存(cun)儲。
3)建(jian)議的三期建(jian)設和(he)全面(mian)集成傳(chuan)熱通道兆瓦級試驗設施的質量和(he)成功可(ke)能(neng)性。
//www.energy.gov/eere/solar/generation-3-concentrating-solar-power-systems-gen3-csp-phase-3-project-selection
美國能(neng)源部認為,與(yu)(yu)液體和氣體傳熱系統相比(bi),粒子系統需要的(de)(de)組件更(geng)少,操作更(geng)簡單,需要相對較少的(de)(de)高成本材料來收集和傳輸熱能(neng),這(zhe)些因素(su)提高工(gong)廠(chang)(chang)的(de)(de)可(ke)(ke)用性和可(ke)(ke)靠性,并實現(xian)更(geng)簡單的(de)(de)工(gong)廠(chang)(chang)建設和調試。審查意(yi)見還認為,與(yu)(yu)其他(ta)兩種途徑(jing)不同,陶瓷、砂狀顆粒可(ke)(ke)以承受(shou)超(chao)過800°攝(she)氏度(du)的(de)(de)溫度(du),因此它們可(ke)(ke)用于電力生產(chan)和其他(ta)太陽(yang)能(neng)熱熱應用,包括工(gong)業過程(cheng)熱、熱化學儲能(neng)和太陽(yang)能(neng)燃料生產(chan)。
3、歐盟光熱發電技術路線
2020年初,歐(ou)盟委員會提出啟動(dong)“綠(lv)色協議”的(de)建(jian)議,為(wei)此(ci),Next-CSP歐(ou)盟太陽(yang)(yang)能產業聯合倡(chang)議:“從綠(lv)色交易(yi)到綠(lv)色復蘇,認為(wei)歐(ou)洲的(de)太陽(yang)(yang)能產業不能局限(xian)于光(guang)伏行(xing)業而拋棄大量的(de)光(guang)熱發電CSP資產。”
歐盟資助“CSP2計劃”,也即由法國承(cheng)擔的(de)塔(ta)式固體粒(li)(li)子(zi)實驗項目(mu)。該項目(mu)采用(yong)橄(gan)欖石(shi)即鎂硅酸鹽陶瓷顆(ke)粒(li)(li)作為傳(chuan)熱儲熱流(liu)體,接收器采用(yong)并排的(de)金屬管(guan)道來(lai)傳(chuan)輸橄(gan)欖石(shi)顆(ke)粒(li)(li),其中(zhong)包(bao)括對固體顆(ke)粒(li)(li)換熱裝置的(de)實驗和超臨界(jie)二氧化碳發電。實驗項目(mu)現已結題(ti)。
下一步擬建立150兆瓦塔式光熱發電裝置。
圖:由法國承(cheng)擔的固體顆粒(li)金屬(shu)管道傳熱流體示意圖
圖(tu):由法國承擔的固(gu)體(ti)顆粒金(jin)屬管(guan)道傳熱流體(ti)接(jie)收器
圖:由法國(guo)承擔(dan)的固體(ti)顆粒金屬管道傳熱流體(ti)接收器(qi)
圖:由法國承擔的固體顆粒(li)金屬(shu)管(guan)道(dao)傳熱流體接收器
3、塔式光熱發電嘗試PV和CSP互補
摩洛哥Noor Midelt的800兆瓦太陽能混合(he)發(fa)電(dian)項(xiang)目,擬充分利用PV白(bai)天的電(dian)力加(jia)熱CSP存儲介質,以(yi)保證夜間(jian)發(fa)電(dian)。首(shou)個混合(he)互補存儲項(xiang)目計劃以(yi)每千瓦時7美分的價格提(ti)供可調度的太陽能電(dian)力。
4、槽式光熱發電嘗試電儲熱途徑
Abengoa計(ji)劃將(jiang)光(guang)伏或(huo)風電(dian)(dian)電(dian)(dian)加熱(re)(re)(re)存儲技術“嫁接”到(dao)西(xi)班牙早期(qi)沒有存儲設備的槽式(shi)CSP工廠中(zhong)。該電(dian)(dian)加熱(re)(re)(re)器采用串聯模式(shi),光(guang)熱(re)(re)(re)發電(dian)(dian)為(wei)第一級(ji)換熱(re)(re)(re),光(guang)伏電(dian)(dian)力加熱(re)(re)(re)為(wei)第二級(ji)換熱(re)(re)(re),將(jiang)熔(rong)鹽(yan)溫(wen)度(du)由370度(du)提升至560度(du),為(wei)避免光(guang)照連續不足(zu)還需要(yao)配置(zhi)電(dian)(dian)網(wang)輔助電(dian)(dian)加熱(re)(re)(re)系統,或(huo)配置(zhi)燃氣補(bu)熱(re)(re)(re)裝置(zhi)。
三、光熱發電技術在我國面臨競爭和挑戰
1、光熱發電面臨光伏技術競爭
光伏采購(gou)和投資成(cheng)本(ben)逐年下降。
4月29日(ri),華電公布2021年(nian)第一批7GW單晶硅光(guang)伏(fu)組(zu)件及組(zu)串式(shi)逆變器集采情況。
按(an)照7GW投標總(zong)容量計算,入圍5家企業最(zui)低折(zhe)合(he)單價(jia)1.553元(yuan)/W,最(zui)高折(zhe)合(he)單價(jia)1.731元(yuan)/W。
5月7日,廣東省能源集團2021光伏組件(jian)集中采購項目公布,最低(di)折合單價1.71元(yuan)/W。
2019年,全國光(guang)伏的年均利用小時(shi)數(shu)為1169小時(shi),光(guang)伏電站建設(she)成本4.5元/W,度電成本在0.4元至0.5元之間(jian)。
2、光熱發電面臨風電技術競爭
風電(dian)投資(zi)成本(ben)下降明顯。
2019年陸上風電平均造價是7000元/千(qian)(qian)瓦(wa),部分地區(qu)達到5500元/千(qian)(qian)瓦(wa)。預計2025陸上風電投資可降至(zhi)5000至(zhi)7000元/千(qian)(qian)瓦(wa)。
2019年(nian)海(hai)上風(feng)電平均造價15000元/千瓦。
2021年(nian)大唐(tang)云南(nan)三個風電場共6個風電項(xiang)目,規模共計1980MW,風電主機(ji)最低報(bao)價每(mei)千(qian)瓦2252元,最高(gao)每(mei)千(qian)瓦2768元。
3、政策推動,鼓勵多能互補
國(guo)(guo)家(jia)發(fa)展(zhan)(zhan)改革(ge)委、國(guo)(guo)家(jia)能源(yuan)(yuan)(yuan)(yuan)局聯合(he)印(yin)發(fa)《關(guan)于推進電(dian)力(li)源(yuan)(yuan)(yuan)(yuan)網(wang)(wang)荷儲(chu)一(yi)體(ti)化(hua)和(he)多能互(hu)補發(fa)展(zhan)(zhan)的指導意見(jian)》,國(guo)(guo)家(jia)能源(yuan)(yuan)(yuan)(yuan)局印(yin)發(fa)《關(guan)于報送“十(shi)四五(wu)”電(dian)力(li)源(yuan)(yuan)(yuan)(yuan)網(wang)(wang)荷儲(chu)一(yi)體(ti)化(hua)和(he)多能互(hu)補發(fa)展(zhan)(zhan)工作方(fang)案(an)的通知》,明(ming)確(que)“堅持清(qing)潔(jie)低碳、堅定安(an)全為(wei)本,強化(hua)主動調節(jie)、減(jian)輕系統壓力(li),明(ming)確(que)清(qing)晰界面、統籌(chou)運(yun)行調節(jie),均(jun)等權利義務、實(shi)現(xian)共(gong)享共(gong)贏”的總基調,以(yi)系統性、多元化(hua)的思維統籌(chou)推進源(yuan)(yuan)(yuan)(yuan)網(wang)(wang)荷儲(chu)深度融合(he)和(he)多能互(hu)補協調發(fa)展(zhan)(zhan),為(wei)確(que)保(bao)安(an)全前提下提升電(dian)力(li)工業清(qing)潔(jie)低碳水平和(he)系統總體(ti)效率指明(ming)了方(fang)向。
光(guang)熱(re)發電具(ju)有(you)低成本多能互補(bu)儲熱(re)優勢,可實(shi)現(xian)源網(wang)荷儲一體化(hua),通過延(yan)長發電時數,實(shi)現(xian)平價發電。
4、光熱發電技術應對挑戰途徑
時不我(wo)待,應對挑戰。
1)降(jiang)低初(chu)始投資,單位投資力爭降(jiang)低至(zhi)每千瓦1.2萬元以內,與核電和海上風電持平。
2)增加發電時數(shu),設計值(zhi)應(ying)大于(yu)5000小時/年。
3)力爭單位(wei)發電成(cheng)本在0.4-0.5元/千瓦(wa)時。
技術路線選擇:
1)光熱發電(dian)與光伏和風電(dian)進行一體(ti)化(hua)設計(ji),實(shi)現多能互補,同(tong)時降低初始投(tou)資。
2)借(jie)助(zhu)自主創新的電(dian)儲(chu)熱技術,將不穩(wen)定的風(feng)電(dian)和光伏電(dian)力作為(wei)光熱發電(dian)儲(chu)熱來(lai)源。
3)選(xuan)擇與純(chun)氧燃氣發電互補,實現零碳發電。
4)與氫化工技術相結合,延長太陽能、風能產業鏈。
推薦燃氣、風電互補儲熱技術
適(shi)用塔式(shi)、槽式(shi)、菲涅爾光熱電(dian)站
推薦光熱電站配置風電、光伏設備
2016年(nian)國家發改委能(neng)源局公布《能(neng)源技(ji)術革(ge)命創新行動(dong)計(ji)劃(hua)》和路線圖,提出“50MW級儲熱光伏、光熱、風電(dian)互補的混(hun)合發電(dian)示范應(ying)用”,但(dan)未見(jian)國內實施(shi)。
自主設計塔式電站陶瓷接收器
設計(ji)要點(dian):采(cai)用(yong)耐高溫選擇性熱(re)吸(xi)收技(ji)術;借助熱(re)惰性發揮陶瓷接收器墻體和固體粒子傳熱(re)儲(chu)熱(re)優勢,提(ti)高熱(re)吸(xi)收率,降低熱(re)損失。
建議接(jie)收器采用陶瓷(ci)材料(liao)制作,以模(mo)塊方式(shi)組(zu)裝,模(mo)塊外表(biao)層涂(tu)敷耐高溫的選(xuan)(xuan)擇(ze)(ze)性(xing)熱吸收涂(tu)料(liao),模(mo)塊中心為固體粒(li)子或粉煤灰的熱輻照通道(dao),在密閉通道(dao)經(jing)輻射熱獲得(de)高溫。電站(zhan)鏡場選(xuan)(xuan)擇(ze)(ze)三(san)面體設計,避(bi)免和減少鏡場無(wu)效投資(zi)。
固體粒子接收器與鏡場布局
接收器采用(yong)帶(dai)固體粒子通道(dao)的陶(tao)瓷(ci)(ci)模(mo)塊(kuai)構筑接收器墻(qiang)體,墻(qiang)體外表面涂(tu)敷耐高溫低發射(she)率(lv)選擇性熱吸收涂(tu)層,可大大減少熱輻射(she)損失(shi);陶(tao)瓷(ci)(ci)墻(qiang)體模(mo)塊(kuai)包(bao)裹陶(tao)瓷(ci)(ci)管(guan)道(dao),通過(guo)陶(tao)瓷(ci)(ci)模(mo)塊(kuai)借助熱惰性和儲熱功能應對不穩定(ding)的光(guang)照(zhao)和焦斑跳變(bian)。
接收塔(ta)(ta)可借鑒南非Khi Solar One 50兆瓦DSG塔(ta)(ta)式光熱電(dian)站設計(ji)模式,固體(ti)(ti)粒子接收器采用三面體(ti)(ti)布置,定(ding)日鏡(jing)鏡(jing)場相應(ying)為(wei)(wei)三個扇(shan)形鏡(jing)場,分別(bie)對應(ying)三個固體(ti)(ti)粒子接收墻體(ti)(ti)。且定(ding)日鏡(jing)面積(ji)由遠及(ji)近為(wei)(wei)50平米(mi)至(zhi)20平米(mi),以兼顧不同遠近定(ding)日鏡(jing)的輻(fu)射強度(du),實現均衡。通過(guo)優(you)化鏡(jing)場布局,降低初始(shi)投資。
光熱發電儲能技術多樣化
儲(chu)熱(re)(re)蓄(xu)電(dian)相結合(he)可提(ti)高槽式太陽能熱(re)(re)發電(dian)作為(wei)基(ji)荷電(dian)源(yuan)的(de)能力;儲(chu)熱(re)(re)蓄(xu)電(dian)的(de)核心是鈉氯化物熔鹽電(dian)池堆和單體電(dian)池的(de)制(zhi)備,有待技術突破。
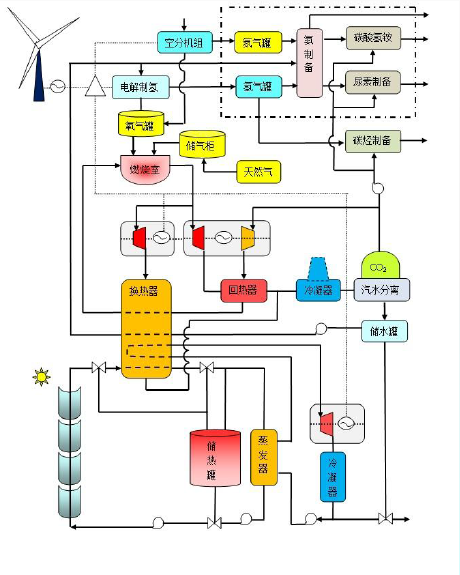
借助塔(ta)式(shi)懸(xuan)浮粒子高溫(wen)特(te)性結合半(ban)閉式(shi)超臨界二(er)氧化(hua)碳布雷頓(dun)純氧燃氣發電(dian)優勢,利(li)用太(tai)陽(yang)能(neng)和風(feng)能(neng)電(dian)力電(dian)解(jie)制氫,借助二(er)氧化(hua)碳加氫甲烷(wan)化(hua)儲(chu)能(neng),可開辟光熱發電(dian)儲(chu)能(neng)新途(tu)徑。
終極(ji)目標(biao):用太陽能(neng)等可再(zai)生(sheng)能(neng)源與(yu)高效純(chun)氧(yang)燃氣(qi)發電結合,實(shi)現(xian)零碳排放(fang)電力(li)。
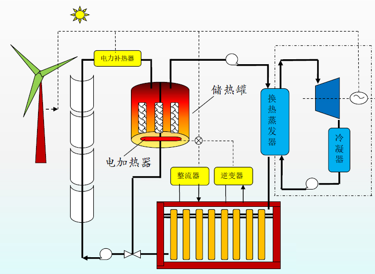
槽式太陽能儲熱蓄電發電
圖:鈉氯化物(wu)高溫熔鹽電池堆
適合我(wo)國自然(ran)地理環境的槽式(shi)太(tai)陽能(neng)儲熱蓄電發電系統簡介:
1)本裝置選(xuan)用高(gao)溫(wen)硅油做傳熱介質,工況溫(wen)度400度,無(wu)低(di)溫(wen)冷凝結晶(jing)疑慮;
2)儲熱罐采用單罐固體儲熱介質填充技術,替(ti)代價格(ge)昂貴的熔鹽;
3)蓄電(dian)裝置采用(yong)鈉氯化(hua)物高溫熔鹽電(dian)池堆,中心(xin)工況溫度(du)300度(du);
4)蓄電來源主要吸納風電、光伏和電網(wang)超負荷過載電力;
5)本裝置參與電(dian)網削(xue)峰填谷、調頻調壓任務,目標(biao)為電(dian)網基荷電(dian)源。
塔式太陽能風能與燃氣互補聯合制氫制甲烷循環熱發電示意圖
結合塔式懸浮(fu)粒子光熱發(fa)電(dian)(dian)高溫特性,與半閉式超臨界(jie)二氧(yang)化碳燃氣布雷頓熱發(fa)電(dian)(dian)進(jin)行(xing)互補(bu),并(bing)聯合風電(dian)(dian)等電(dian)(dian)解制(zhi)氫,輔之二氧(yang)化碳加氫甲(jia)烷化制(zhi)備,甲(jia)烷純氧(yang)燃燒混合超臨界(jie)二氧(yang)化碳循環熱發(fa)電(dian)(dian),開辟光熱發(fa)電(dian)(dian)儲能新紀元(yuan)。
利用可再生能源電力與半閉式超臨界二氧化碳燃氣發電互補
借助風(feng)電光伏(fu)等可再(zai)生能(neng)源以(yi)及電網超(chao)負(fu)荷過剩電能(neng)電解(jie)水制氫制氧(yang),并與半(ban)閉式超(chao)臨界二氧(yang)化碳(tan)(tan)燃氣布(bu)雷頓熱(re)發(fa)電技(ji)術(shu)互補,通過二氧(yang)化碳(tan)(tan)加氫甲烷化儲能(neng)發(fa)電,不僅可實現二氧(yang)化碳(tan)(tan)循(xun)環利用,也(ye)可以(yi)解(jie)我國棄(qi)風(feng)棄(qi)光燃眉之急。鑒(jian)于半(ban)閉式燃氣渦輪(lun)透平出口溫度在700度以(yi)上,因(yin)此可為(wei)槽式熱(re)發(fa)電儲熱(re)系(xi)統提供輔助熱(re)源。
可再生能源與氫結合副產綠色化肥
全世界5%的(de)天然氣(qi)用(yong)(yong)于生(sheng)(sheng)產(chan)氨,大多采用(yong)(yong)哈伯法(fa)工(gong)藝,每生(sheng)(sheng)產(chan)一(yi)噸氨則排放(fang)三噸二(er)氧(yang)(yang)化(hua)碳(tan),可謂二(er)氧(yang)(yang)化(hua)碳(tan)排放(fang)大戶。如(ru)果借(jie)助(zhu)太陽能(neng)或風能(neng)等可再生(sheng)(sheng)能(neng)源電(dian)力(li)通過空(kong)分設備制取氧(yang)(yang)氣(qi),利用(yong)(yong)副產(chan)的(de)氮氣(qi)與電(dian)解水制取的(de)氫氣(qi)混合(he)制備“綠色氨,”再與燃氣(qi)發電(dian)系統回收(shou)的(de)二(er)氧(yang)(yang)化(hua)碳(tan)混合(he)生(sheng)(sheng)產(chan)碳(tan)酸氫氨、尿素等化(hua)工(gong)產(chan)品。
四、結語
光熱發電當務之急是制定平價發電路線圖(tu)和時間表。
技術(shu)方案(an)與經濟目標相結(jie)合,重點探討和研究(jiu)以(yi)光熱發電為主體(ti)的源網(wang)荷(he)一體(ti)化互補儲能可行方案(an)。
以建立(li)長(chang)時儲能(neng)和基(ji)荷能(neng)源目標,選擇實(shi)現平(ping)價發電的多種技術(shu)方(fang)案。
對于前沿(yan)性技術,建議(yi)早開題(ti),早預研。
作(zuo)者(zhe)愿(yuan)意為企業提供相關專利技(ji)術(shu)支持(chi)。
2021年5月11日
注(zhu):本文作(zuo)者系太陽能(neng)熱發電技術資深學者張建城(如需聯系交流,請添(tian)加微信號cspswd)。